おかげさまで開設25周年WWW.WEBUILD.PE 創業祭

WWW.WEBUILD.PE

詳しくはこちら
マイストア マイストア 変更
  • 即日配送
  • 広告
  • 取置可能
  • 店頭受取

HOT ! 専用 コメントの通り追加あり noteのLINE友だち追加で限定記事が読める機能を無料化の裏技|(新潟県

※WWW.WEBUILD.PE 限定モデル
YouTuberの皆様に商品の使い心地などをご紹介いただいております!
紹介動画はこちら

ネット販売
価格(税込)

6975

  • コメリカード番号登録、コメリカードでお支払いで
    コメリポイント : 3ポイント獲得

コメリポイントについて

購入個数を減らす
購入個数を増やす

お店で受け取る お店で受け取る
(送料無料)

受け取り店舗:

お店を選ぶ

近くの店舗を確認する

納期目安:

13時までに注文→17時までにご用意

17時までに注文→翌朝までにご用意

受け取り方法・送料について

カートに入れる

配送する 配送する

納期目安:

2025.12.28 8:20頃のお届け予定です。

決済方法が、クレジット、代金引換の場合に限ります。その他の決済方法の場合はこちらをご確認ください。

※土・日・祝日の注文の場合や在庫状況によって、商品のお届けにお時間をいただく場合がございます。

即日出荷条件について

受け取り方法・送料について

カートに入れる

欲しいものリストに追加

欲しいものリストに追加されました

専用 コメントの通り追加あり noteのLINE友だち追加で限定記事が読める機能を無料化の裏技|(新潟県の詳細情報

noteのLINE友だち追加で限定記事が読める機能を無料化の裏技|(新潟県。ハーレー用パーツ カスタムパーツの通信販売 ネオファクトリー。Ninja ZX-6R」シリーズをご紹介いたします! [最新情報] | U-MEDIA。ご覧いただきありがとうございます。構築済みDDDデッキです。メイン40枚  EX15枚全てのカードプレイ用でお願いいたします。1枚ずつジャストサイズスリーブに入れて発送します。#なゆはFCの遊戯王デッキパーツ#なゆはFCの遊戯王構築済みデッキフォロワー様は表示価格より5%引きさせていただきます。お気軽にお声掛けください。デッキ内容は以下の通りです。レアリティ表記のないものはノーマルです。【モンスター】 ランスソルジャー 1枚ディフェンスソルジャー 1枚零死王ゼロマキナ UR 3枚スケールサーベイヤー 2枚カウントサーベイヤー 2枚ケプラー SR 3枚コペルニクス SR 2枚オルトロス SR 1枚グリフォン SR 3枚スワラルスライム SR 1枚ネクロスライム SR 1枚ラミア UR 1枚アビスラグナロク UR 1枚魔導賢者トーマス R1枚灰流うらら URorSR 3枚増殖するG SR 2枚【魔法】地獄門の契約書 UR 3枚魔神王の契約書 SR 1枚零王の契約書 1枚特許権の契約書類 1枚墓穴の指名者 SR 2枚【罠】ヘッドハント SR 1枚常闇の契約書 R 1枚無限泡影 R 2枚【EX】深淵王ビルガメス SR 2枚烈火王テムジン UR 1枚烈火大王エグゼクティブテムジン UR 1枚怒濤王シーザー SR 1枚怒涛大王エグゼクティブシーザー NP 1枚狙撃王テル SR 1枚双暁王カリユガ NP 1枚赦猇王デスマキナ UR 1枚呪血王サイフリート UR 1枚ホワイテストヘルアーマゲドン R 1枚智慧王ソロモン R 1枚偉次元王アーククライシス UR 1枚創始王クロヴィス 1枚天空王ゼウスラグナロク SR 1枚ネクストプレイ杯CS大会入賞大会優勝yudt本格構築大会構築構築済み手札誘発DDデッキ王DDDデッキスーパーSR。Amazon Bedrock AgentCore ⑥ Memory ⑦ Observability 編 #AWS - Qiita。六武衆 ほぼ全種 各1 セット (出品番号⑥)。遊戯王 未開封 アメイジング・ディフェンダーズ 5箱。教導の雷霆フルルドリス【プリズマティックシークレット/効果】DOOD-JP026。青眼の白龍 ブルーアイズホワイトドラゴン jmpr-JP001 KCウルトラ。マジシャン・ガール 遊戯王 1/7 完成品 フィギュア コトブキヤ。遊戯王ダンジョンダイスモンスターズ スターターボックス+暗黒騎士ガイア他。六武衆 ほぼ全種 各1 セット (出品番号①)
  • noteのLINE友だち追加で限定記事が読める機能を無料化の裏技|(新潟県
  • ハーレー用パーツ カスタムパーツの通信販売 ネオファクトリー
  • Ninja ZX-6R」シリーズをご紹介いたします! [最新情報] | U-MEDIA
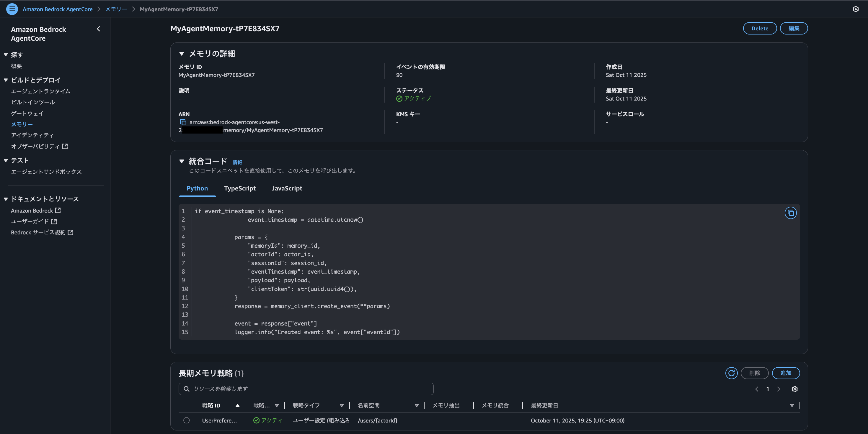
  • Amazon Bedrock AgentCore ⑥ Memory ⑦ Observability 編 #AWS - Qiita

同じカテゴリの 商品を探す

ベストセラーランキングです

このカテゴリをもっと見る

この商品を見た人はこんな商品も見ています

近くの売り場の商品

このカテゴリをもっと見る

カスタマーレビュー

オススメ度  4.3点

現在、2453件のレビューが投稿されています。